返回平台列表
能源数字化
水务集团AI能碳管理系统
Water Utility Group AI Energy & Carbon Management System
水务行业AI节能绿色工厂物质流管理
平台介绍
水务集团AI能碳管理系统是面向水务集团企业打造的智能化能源与碳排放数字化管理平台。平台定位为"全流程能碳协同优化引擎、水务行业绿色工厂评价中心、AI驱动的节能降碳智能平台",覆盖自来水厂、污水处理厂、工业废水处理厂、管网运营公司等水务全业务场景。
平台深度融合人工智能技术,构建能碳管理驾驶舱、能源管理、碳排放管理、物质流管理、AI节能降碳、绿色工厂评价等核心功能模块,实现能耗实时监控、碳排放精准核算、能效对标分析、物质流平衡校验、产品碳足迹核算、绿色工厂自评等全场景数字化管理。平台基于ISO 14067标准支持产品碳足迹评估,通过AI模型自动生成鼓风机频率优化、加药系统策略调整、沉淀池排泥周期优化等节能降碳建议,帮助水务企业系统性节能降碳,提升资源利用效率,实现绿色低碳转型。
平台截图

平台登录界面
1 / 15
核心功能模块
能碳管理驾驶舱
多维度可视化展示能耗总量、碳排放总量、水重复利用率、绿色工厂评分等核心指标,支持目标完成率追踪
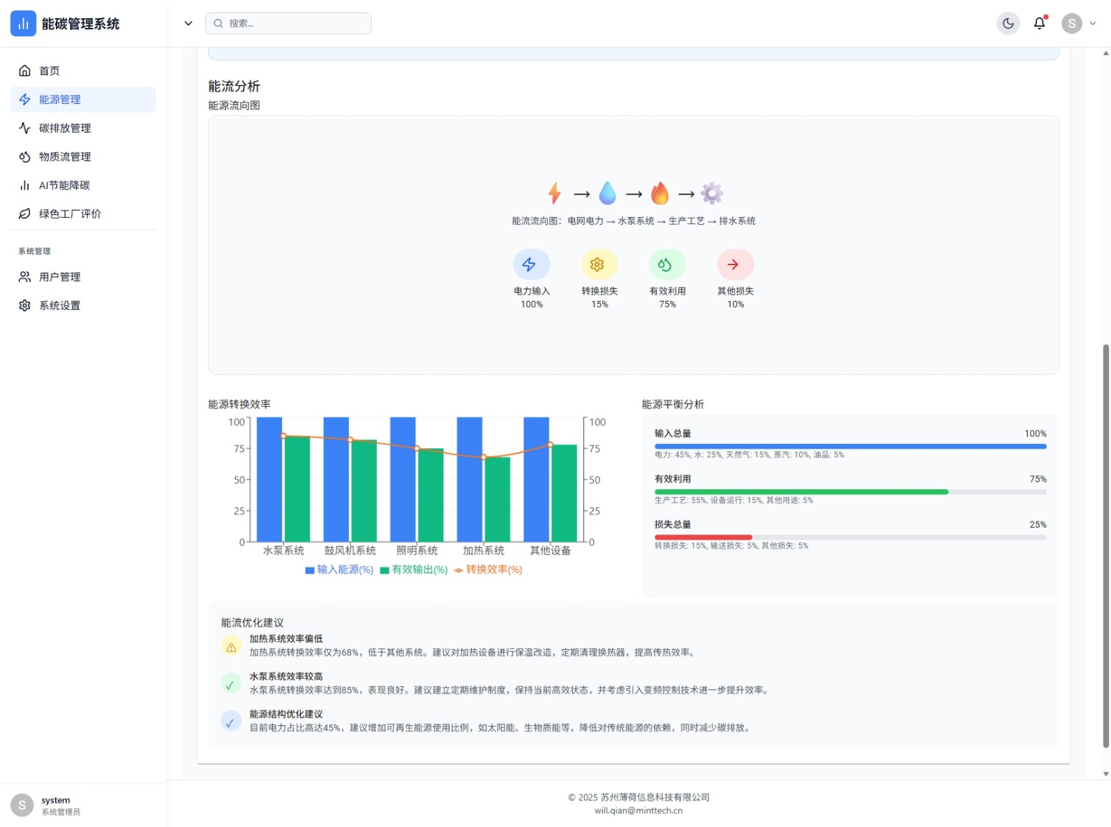
能源管理
能耗趋势分析、能效对标分析、能流分析、用能预算管理、计量点管理,支持电力、水、天然气、蒸汽、油品多能源类型管理
碳排放管理
产品碳足迹管理(基于ISO 14067标准)、碳排放分布分析、碳减排建议生成,支持自来水、再生水、废水处理等产品碳足迹评估
物质流管理
物质流趋势分析、平衡校验、预警管理,实时监控进水、出水、污泥、药剂、危废等物料流动
AI节能降碳
AI智能优化建议、模型管理、模型训练、效果分析,支持能耗预测、设备优化、工艺优化等多类模型
绿色工厂评价
基于绿色工厂标准的企业自评系统,覆盖能源低碳化、资源节约与循环利用、低碳排放、环境排放等多维度指标评价
