返回平台列表
能源数字化
光纤光缆全产业链能碳管理平台
Optical Fiber Industry Chain Energy & Carbon Management Platform
光纤光缆碳足迹追踪能效对标产业链碳流
平台介绍
光纤光缆全产业链能碳管理平台是面向光纤光缆产业集团打造的智能化能源与碳排放数字化管理平台。平台定位为"全流程能碳协同优化引擎、产业链碳足迹统一核算中心、AI驱动的节能降碳智能平台",覆盖石英原料、光棒制造、光纤拉丝、光缆成缆、系统集成等光纤光缆全产业链环节。
平台深度融合人工智能技术,构建能碳管理驾驶舱、能源管理、碳排放管理、物质流管理、AI节能降碳等核心功能模块,实现能耗实时监控、碳排放精准核算、能效对标分析、产业链碳流追踪、碳资产管理、产品碳足迹核算等全场景数字化管理。平台支持组织碳排放与产品碳足迹双轨核算,实现碳足迹自动传递核算与产业链碳流实时追踪,为光纤光缆企业提供从数据采集、核算测算、优化建议到碳资产管理的全流程决策支撑。
平台截图

平台登录界面
1 / 10
核心功能模块
能碳管理驾驶舱
多维度可视化展示总能耗、总碳排、平均碳强度、AI优化收益等核心指标,支持同比分析与趋势追踪
能源管理
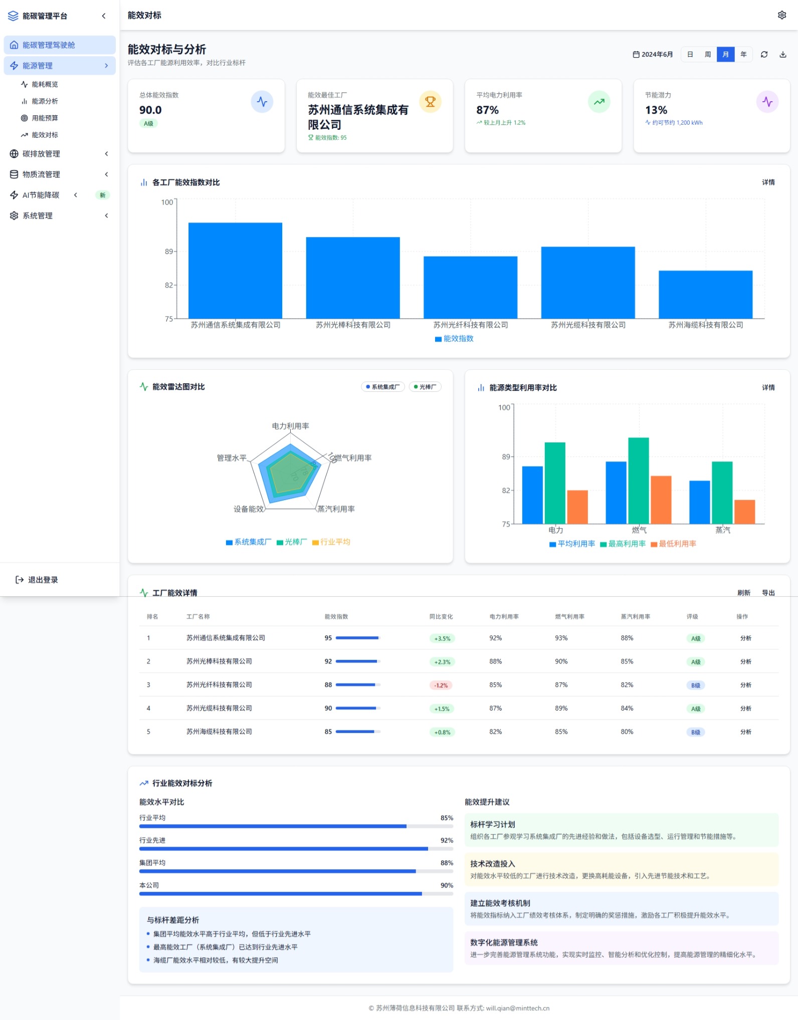
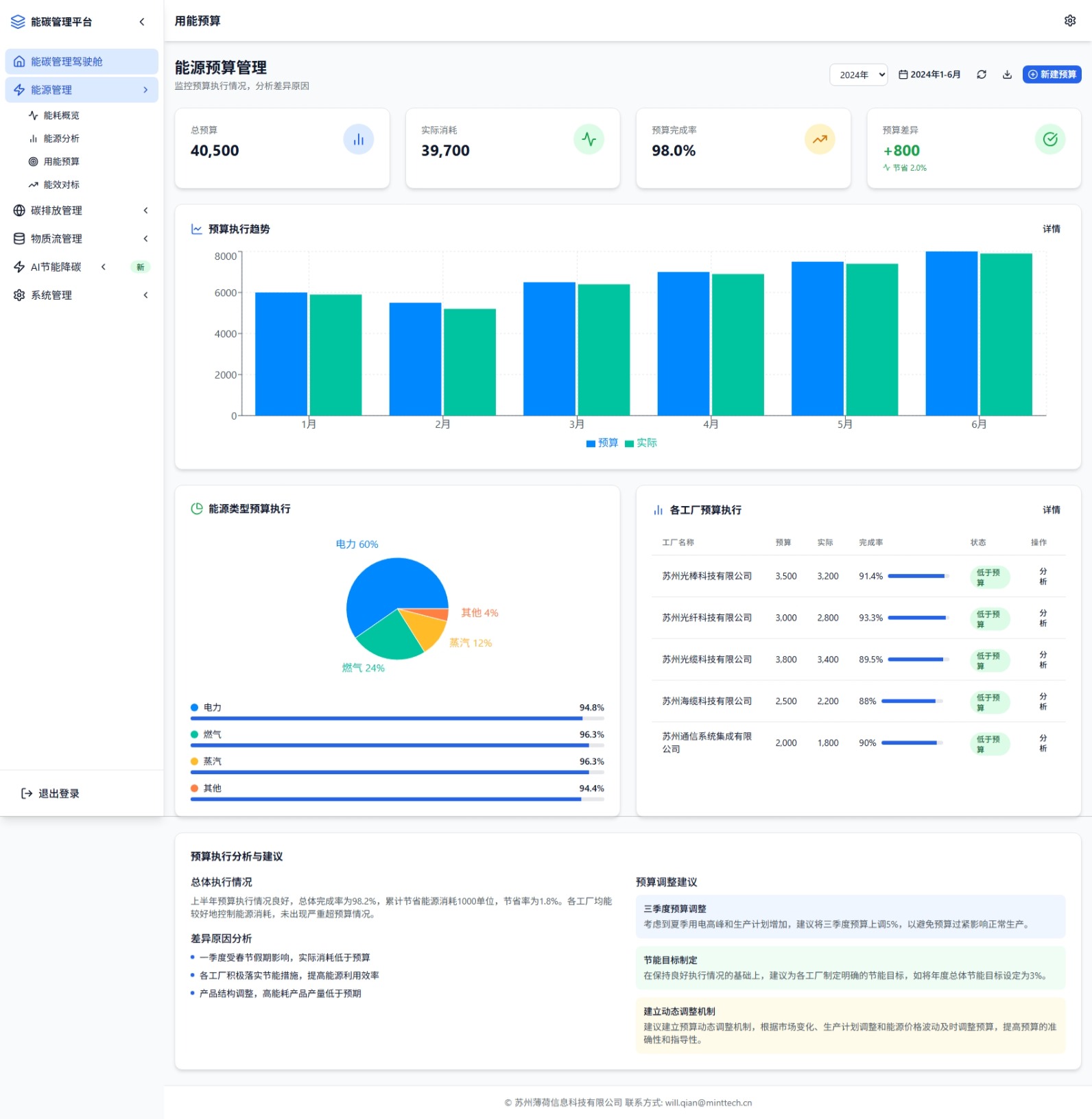
能耗概览监控、能源结构分析、用能预算管理、能效对标分析,支持各工厂能耗精细化管控
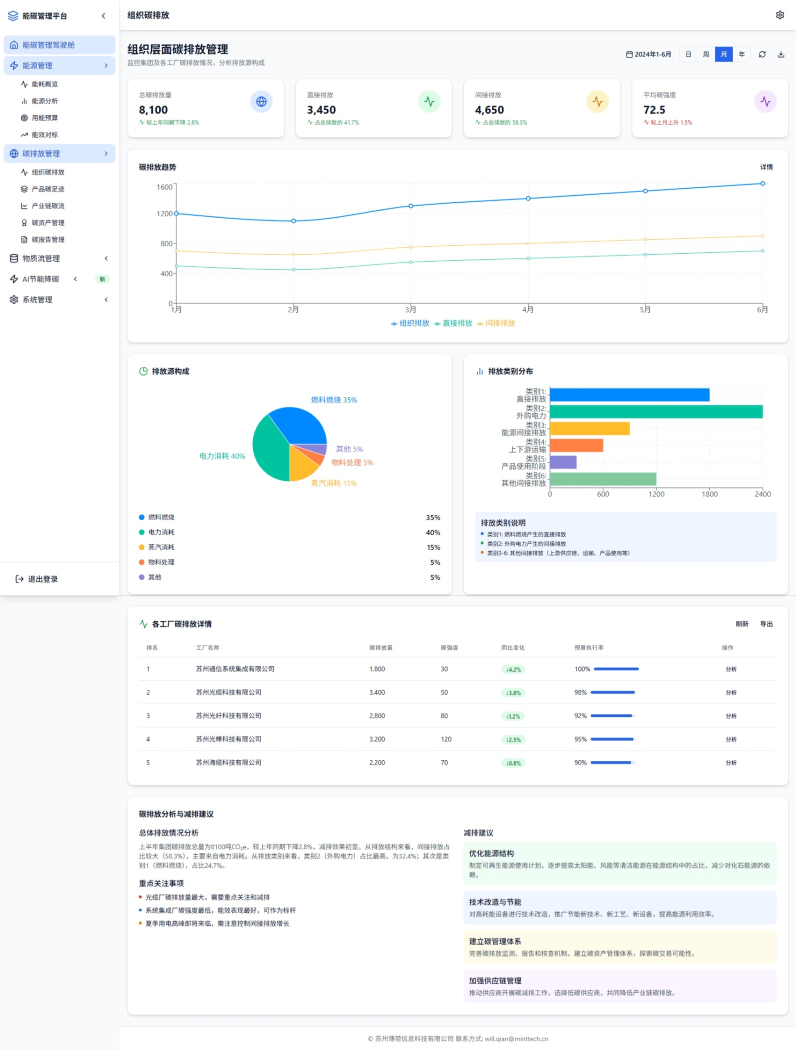
碳排放管理
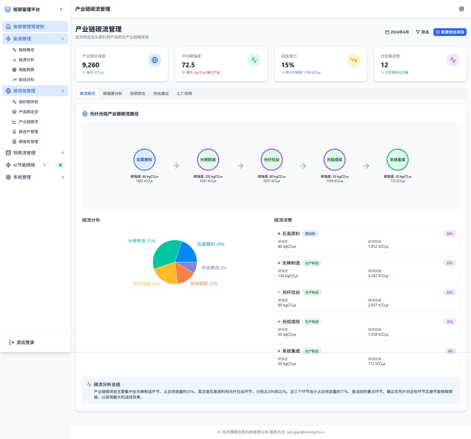
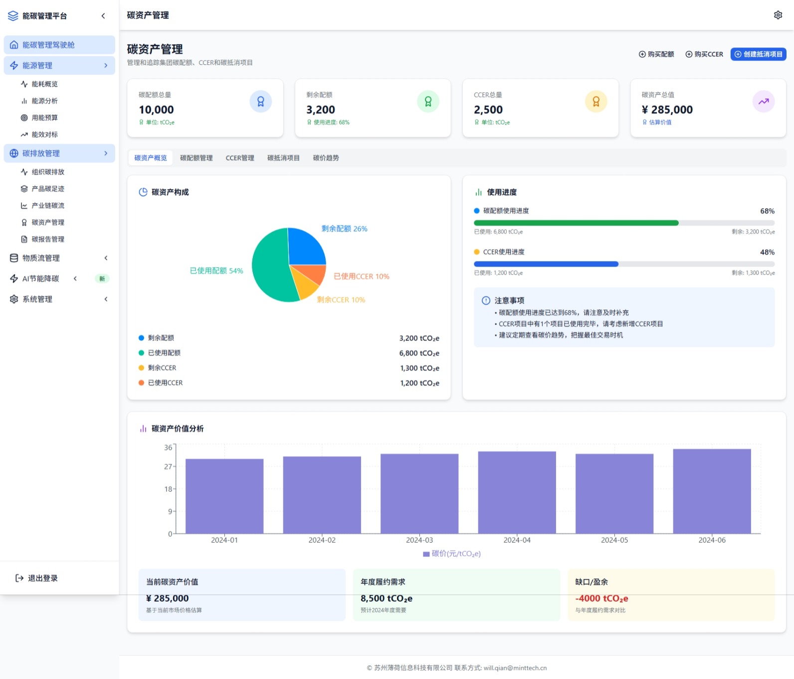
组织碳排放核算、产品碳足迹追踪、产业链碳流管理、碳资产管理、碳报告生成
物质流管理
物料主数据管理、物质流分析、三流耦合分析,实现物料-能源-碳排放协同管控
AI节能降碳
AI智能优化方案推荐、各工厂优化效果对比、工艺参数优化建议,驱动系统性节能降碳
产业链碳流追踪
全产业链碳足迹路径可视化、各环节碳强度分析、碳流分布统计,支撑精准减排决策
